In this release
Metabase 0.40
Dashboard improvements, data exploration, and more
We’re back with another big update to Metabase. Here’s what’s new.
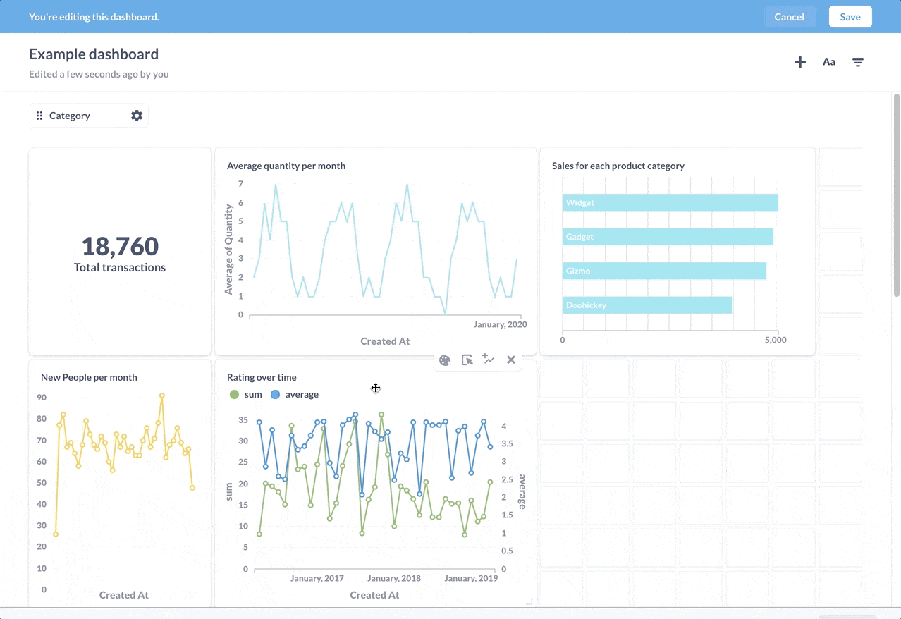
Dashboards just got a lot easier to build
We’ve outfitted the dashboard editing mode with two major upgrades:
A new and improved way to add questions to your dashboards
Up until now, you’ve only been able to add questions to a dashboard one at a time. But now you can open up the sidebar to easily search for and add as many questions as you want. It’s more satisfying than popping bubble wrap.

Vastly improved reordering and resizing
When you move or resize a card, other cards float away to make room for the new card placement.

A more intuitive way to start new questions from SQL results
One cool feature in Metabase is the ability to use the results of a saved question as the starting point for a new one. In particular, you can use SQL to wrangle some particularly unwieldy tables, save the query as a question, then let other people explore the results using the graphical query builder.
With saved SQL questions, you’ll now see a handy Explore results button that fires up the graphical query builder, with the SQL results loaded up as the starting data for your new question.

Improved data selection
We’ve overhauled the search bar in the data picker for your new questions so that it now searches through all of your tables and saved questions instead of simply filtering the list.

New in Metabase Enterprise Edition
Here are some new tricks we’ve added to the Enterprise edition to help you tame large Metabases.
We’ve made it easy to find queries to optimize in the Audit tab
View query runs, average execution time, and total time running to help you track down and focus your optimization efforts on heavily-used queries.

Better serialization
You can download your application metadata to take snapshots of your Metabase, or preload new Metabase instances with questions and dashboard. Serialization now captures customizations, like custom click behavior on dashboard cards, so your dashboards will be all wired-up and ready to go when you load them. Check out this article on serialization to learn more about what serialization can do, and how.
Even more polish and enhancements
We’ve made a whole host of additional improvements to Metabase. It’s a pretty lengthy list, so be sure to take a look at the release notes to see everything we’ve added.
Upgrade now
Note: Metabase 0.40 drops support for Internet Explorer 11. It’ll probably still work with Metabase, but you might get some unexpected behavior, so you might want to move to a different browser.
Not sure how to run Metabase? Check out our guide, How to run Metabase in production to find the approach that’s right for you.
Thanks again to all of our open source contributors for filing issues, fixing bugs, and submitting pull requests. Metabase wouldn’t be where it is today without your contributions. A special thanks to Vladimir Dragićević for adding Serbian to the list of languages Metabase supports, bringing the number of languages available for Metabase to 23.
Enjoy the new release, and let us know what you think on the forum.
Cheers,
The Metabase Team
Share this release
See previous releases
All releasesGet started with Metabase
- Free, no-commitment trial
- Easy for everyone—no SQL required
- Up and running in 5 minutes